Publishing Model
Publishing turns definitions into deployable semantic artifacts.
The core publishing loop
- Define a Report (metrics + slices) in Duodata
- In the Report's Implementation tab, create a Semantic View (Snowflake)
- Commit the generated artifacts to Git
- Use the Duodata Snowflake Native App to review and deploy
- Consume via BI, semantic layer tooling, or Cortex-style "answering" experiences
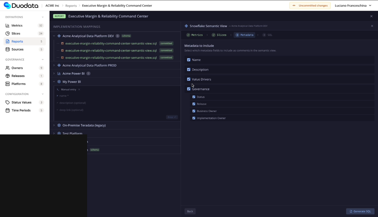
Report → Semantic View (Duodata side)
When the platform is Snowflake, a report can generate a semantic view definition:
- choose the target object or create a new semantic view
- select slices/dimensions
- choose what metadata to embed (e.g., value drivers, governance)
Metadata strategy for semantic publishing
You can embed governance metadata (value drivers, ownership, status) into the semantic view definition, making it available downstream for BI tools and consumers.
Last updated March 2, 2026